A production-ready Cloud Cost Monitoring & Optimization platform built using React, Python (Flask), PostgreSQL, Docker, and AWS.
This project helps organizations monitor cloud usage, identify idle resources, reduce unnecessary spending, and maintain audit transparency.
- Role-based access control (Admin / Viewer)
- JWT-based authentication
- Secure password hashing (bcrypt)
- OTP-based password reset via email
- Demo mode to protect admin access
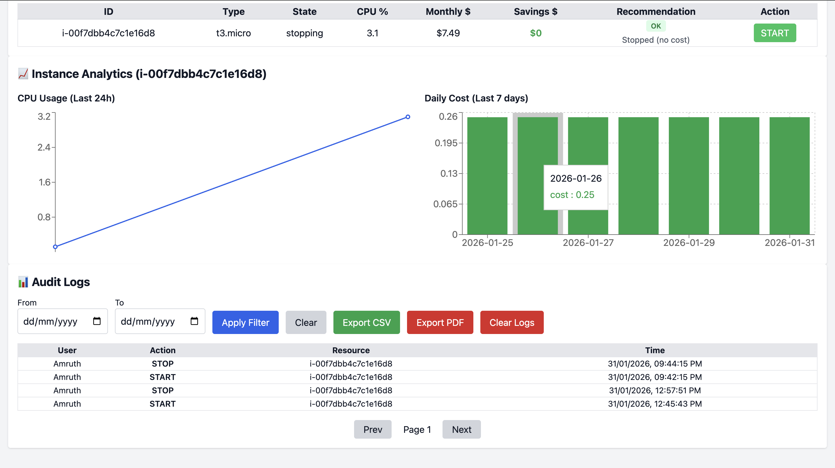
- Real-time EC2 instance listing
- CPU utilization monitoring (CloudWatch)
- Monthly cost estimation
- Intelligent optimization recommendations
- Alerts for budget and CPU spikes
- Monthly cost overview
- Potential savings calculation
- Running vs stopped instances
- Clean, professional UI with all features
- Full action audit trail (Start / Stop actions)
- Timezone-correct logging (IST)
- Pagination & date filtering
- Export logs as CSV or PDF
- Dockerized frontend + backend
- Environment-based configuration
- Secure secrets handling
- Production ready
- Demo Mode for public deployments
This project supports a Demo Mode that allows public users to:
- Login as Viewer
- View dashboard and sample cloud data
- ❌ Cannot start/stop AWS instances
- ❌ Admin login disabled
This ensures safe public demos and protects real AWS resources.
Frontend
- Java script
- React
- Tailwind CSS
- Axios
- nginx
Backend
- Python (Flask)
- SQLAlchemy
- Flask-JWT-Extended
- Boto3 (AWS SDK)
Database
- PostgreSQL
DevOps
- Docker & Docker Compose
- Environment-based configs
git clone https://github.com/Useramruth/cloud-cost-optimizer.git
cd cloud-cost-optimizer
2️⃣ Create .env file (NOT committed)--------------(// MAKE SURE THAT THIS IS FOR YOUR OWN AWS CREDENTIALS DATA)
POSTGRES_DB=cloud_optimizer
POSTGRES_USER=cloud_user
POSTGRES_PASSWORD=cloud123
JWT_SECRET_KEY=your_secret_key
AWS_REGION=ap-south-1
SMTP_EMAIL=your_email@gmail.com
SMTP_PASSWORD=your_app_password
DEMO_MODE=true
3️⃣ Start the application
docker compose up --build
4️⃣ Access the app
Frontend: http://localhost:3000
Backend API: http://localhost:5001
(-----------------👤 Default Demo Login-------------------) // NOTE THIS......
Username: Demo
Password: Demo@Cloud#2026
Role: Viewer
Admin login is disabled in Demo Mode.
(-----------------📌 Use Cases ---------------------)
College final-year project
DevOps / Cloud portfolio
Placement interviews
Safe public demo deployments
(---------------- 🧠 Project Highlights (For Interviews) -------------------)
Real-world cloud cost optimization logic
Secure authentication & authorization
Production-grade DevOps practices
Audit transparency & compliance mindset
Demo-safe architecture design
┌──────────────────┐
│ User Browser │
│ (Desktop/Mobile) │
└─────────┬────────┘
│ HTTPS
▼
┌──────────────────┐
│ React Frontend │
│ (Vercel / Nginx) │
│ - Login / OTP │
│ - Dashboard UI │
└─────────┬────────┘
│ REST API (JWT)
▼
┌──────────────────┐
│ Flask Backend API│
│ - Auth (JWT) │
│ - OTP Email │
│ - Cost Logic │
│ - Audit Logs │
└───────┬────┬─────┘
│ │
▼ ▼
┌─────────────┐ ┌────────────────┐
│ PostgreSQL │ │ AWS Services │
│ (NeonDB) │ │ - EC2 │
│ - Users │ │ - CloudWatch │
│ - Logs │ │ - Cost Metrics│
└─────────────┘ └────────────────┘
📬 Author
Amruth
🔗 GitHub: https://github.com/Useramruth
🔗 LinkedIn: https://linkedin.com/in/jakkani-amruth
⭐ If you like this project
Give it a ⭐ on GitHub!







